I used Claude’s Code to help me visualize my computer metrics and it changed my workflow forever


As someone who is equal parts gamer and tinkerer, I spend a lot of time looking at performance metrics. Average FPS to me it’s just the tip of the iceberg. I’m interested in seeing frame time, latency graphs and other metrics like that GPU Busy compared on a run-by-run basis. Visualizing these metrics for personal use is easy: programs like CapFrameX do it for you, but I was looking for a way to make neat graphics to post here on XDA and elsewhere, and so, like most people with a rudimentary knowledge of coding, I turned to Claude Code to help me develop a program that could do this. He managed to accomplish this task more than I expected and there is still a lot that I can improve.

A claude code terminal window showing a welcome message and recent activity on a Mac laptop

I put Claude Code on my desktop for a week and it automated things I didn’t think possible.

I was seriously stunned.

Exporting graphs is not something these programs do

CapFrameX and PresentMon both do their job well, but their visual output is designed for the tester, not the reader who is several pages into the article, to quickly check the data. Publication-level diagrams need a consistent style, clean typography, a consistent color palette across pieces so the article looks cohesive, and a format that looks intentional rather than a screenshot from the default view.

My requirements are simple: I want something that will take a CSV file from any of these programs and produce nice-looking graphs with proper scaling and colors that I can edit at any time. I’m not a developer, but I know enough Python to get me into trouble.

open source on macos

I tested Claude Code against 3 open source alternatives and one came surprisingly close

Claude may not be the only encoding agent worth using.

This was my first experience with Claude Code and it knocked it out of the park

Claude Code fixed ChatGPT’s bugs and helped me turn the script into a real app with a GUI.

The original script came out to check if what I was asking ChatGPT was reasonable in the first place. The script produced was a bit shoddy and didn’t work exactly as I wanted, but it did output graphics in .png format. I put the project on the back burner for a few months, and when I later handed it over to Claude Kod for a sanity check, he cleaned up the CLI arguments enough to give me the confidence to ask him to make a GUI wrapper.

brave_BMEjtwlcbu

The architecture was cleanly divided into two. The CLI tool, benchmark_graph.py, still runs independently, so if for some reason I prefer to run graphs from the terminal, nothing has changed. The GUI, gui.py, is a wrapper that imports from it.

brave_jZPZgvxhGF

I didn’t even specify how I wanted the GUI to be built, I just asked for it and Claude delivered it. There were some incremental difficulties in running the installation process – I wanted to open the GUI instead of clicking the .exe file and running it from the command line, which is very picky for me, but I was also interested to see if Claude could do it first. After sorting out some bugs to get the script working properly, I finally had a working GUI program that did exactly what I wanted.

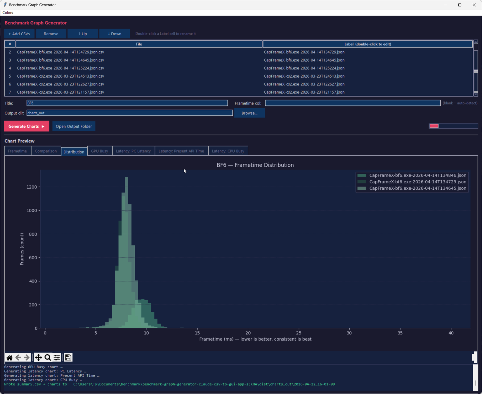
BenchmarkGraphGenerator_ahCOMUHG3S

It worked perfectly. I could have added my CSV files and clicked “Generate Charts”, but more interestingly, it added a bunch of QoL stuff that I didn’t want in the original script, not with CLI arguments that I knew about. It allowed me to label CSVs without renaming the files, and added a special section for chart previews that populate immediately after running the script, two very useful things I didn’t want. I asked him to add a way to change the color of the charts using the color picker and it was successful, although more tweaking is needed to enable the ability to change the background color. Output folders are also automatically time-stamped and include summary CSV alongside graph files, simplifying quick viewing.

using claude gemini confusion to create a portfolio

I used Claude Code, Antigravity and Perplexity Computer to create a portfolio – there was a clear winner

The results were surprising.

This is a hobby app and I have no idea if it is waterproof

I am not a software developer

BenchmarkGraphGenerator_2dZ8u9xuMD

I want to make it clear for those who choose to read this GitHub repo: Me no software developer. I can read code well enough to follow what it does, and I can write some basic intermediate programs in a few different languages, but I’m no expert. I can’t tell you if it’s cleverly designed, if there are subtle bugs waiting for edge cases that I didn’t hit, or if a real engineer just looked at it and cringed. No code reviews and no testing other than running my CSV files through it.

And that’s the truth about vibe-coded apps: code produced with conversational prompting tends to work for the exact scenarios you’re testing, and quietly break outside of them. If CapFrameX changes the CSV schema in a future update, or if the matplotlib dependency overrides something the tool relies on, I’m not going to bury my nose in Visual Studio, I’m going back to the Claude Code chat window to figure out what’s broken.

Claude code running QWEN

I plugged Claude into my terminal and now it does what I scripted manually

Claude replaced my entire script workflow

It works for exactly what I need

I’m amazed at how little time it took

There are alternative ways to create smooth-looking charts from CSV files, but I wanted to do it very specifically, and it only took 17(!) chat messages to Clo to get from the CLI script to the GUI functionality I use in my day-to-day work. If I tried to code this on my own, we would be approaching monkey machine territory.

The infinite monkey theorem aside, it proved to me that Claude Code isn’t really useful as a tool, but for building my own tools. I could spend verses pasting CSVs into Clo every time I want a chart, but having my own tool in its own executable that I can paste into the taskbar is great, and it’s been perfect for my workflow.

oh my ultra mode in opencode

Claude Code installed my IDE and now I can’t go back to manual installation

I can’t believe I’m on hard mode

Claude did not replace the instrument, he made a new one for me

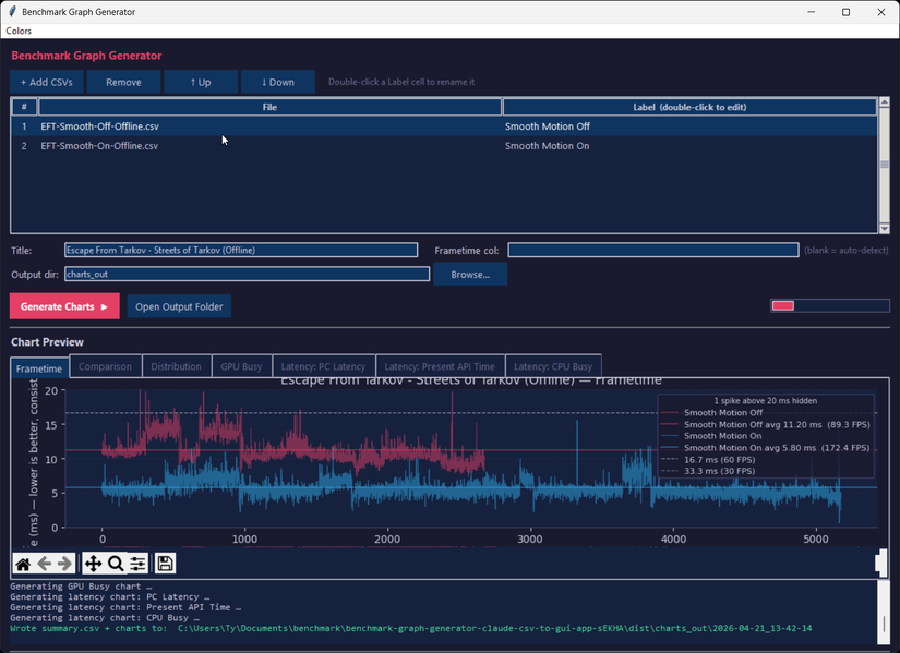
Because of how much time I spent watching performance indicatorsIt’s important to me to be able to share them in a way that doesn’t look messy and this tool it instantly became a huge part of my daily workflow. There are definitely things I could improve on it, and there are almost certainly some issues under the hood an experienced developer would scoffbut it does exactly what I need and that’s good enough for me.



Source link

Leave a Reply

Your email address will not be published. Required fields are marked *